Customer satisfaction is at the heart of every successful business-but it doesn’t happen by chance. It starts with setting clear expectations and making sure your team can consistently meet them.
A well-defined SLA for customer service is one of the most effective tools for defining and maintaining clear expectations. Without clearly defined service standards, customers may feel frustrated, and support teams can struggle to deliver timely, consistent help.
An SLA outlines exactly what customers can expect, how quickly issues will be addressed, who’s responsible, and what quality of service should be delivered.
In this blog, we’ll explore the key components of an SLA for customer service and highlight its role in enhancing customer experiences, driving operational excellence, and ensuring consistent, high-quality support.
Definition of an SLA in customer service
An SLA in customer service is an agreement between a company and its customers on what products or services the company will provide them with and the quality they can expect.
It’s a contract with a particular set of customer service standards concerning support, as well as what happens when those standards are not met.
A service-level agreement can also be used internally in a company, such as between IT and sales departments. With such an agreement, everyone knows what to expect, what is expected of them, and how to remedy the situation if those expectations fall short.
What are the types of customer service SLAs?
Understanding different SLA types helps you choose the right approach for your business model. Here’s a breakdown of the basic types of service level agreements that you can implement:
- Customer-based SLAs: These are service level agreements tailored to meet the specific needs of different customer segments, allowing businesses to offer personalized service levels based on the value or importance of the customer relationship.
- Service-based SLAs: These are SLAs that apply consistent service standards across all customers for specific services. This approach simplifies management and ensures all users have the same level of service.
- Multi-Level SLAs: These service level agreements combine various levels of service commitments, catering to different layers within an organization.
- Internal SLAs: These focus on agreements between internal teams rather than external customers. They ensure that different departments work together seamlessly to provide a cohesive customer experience.
Why do you need an SLA for customer service?
Successful service teams operate with well-defined, binding agreements that guide how support is delivered and measured.
The following are the benefits of implementing an SLA for customer service:

Establishes crystal clear customer expectations
An effective service agreement defines clear expectations for performance and relationships in quantifiable and reliable terms.
By clarifying response times, escalation management procedures, resolution times, and the scope of services, customer service SLAs eliminate guesswork and outline precisely what customers can count on and what lies beyond your service boundaries.
A cloud storage provider promising 99% uptime with 1-hour response times for critical issues gives enterprise clients concrete expectations they can plan around. This reduces anxiety during service disruptions.
Boosts team productivity
A customer service SLA sets clear expectations for response and resolution times, allowing support teams to work with greater focus and efficiency.
With structured timeframes and defined workflows, agents can manage their workload more effectively, resulting in faster ticket handling and the ability to resolve more issues within a given period.
This improved pace not only boosts team productivity but also increases the likelihood of meeting SLA targets and achieving higher compliance ratings.
Enhances compliance and risk management
Companies in highly regulated industries need to ensure strict compliance with legal and contractual obligations. An SLA for customer service supports this by clearly defining roles, responsibilities, and escalation procedures—reducing operational risk and ensuring accountability.
SLAs also reinforce a company’s commitment to industry standards and regulations, such as the General Data Protection Regulation (GDPR), giving customers confidence in the organization’s data handling and service practices.
Example
A SaaS company includes SOC 2 Type II compliance in its agreement, ensuring that all support interactions meet strict data privacy standards. This protects both the organization and its clients from potential legal and reputational risks.
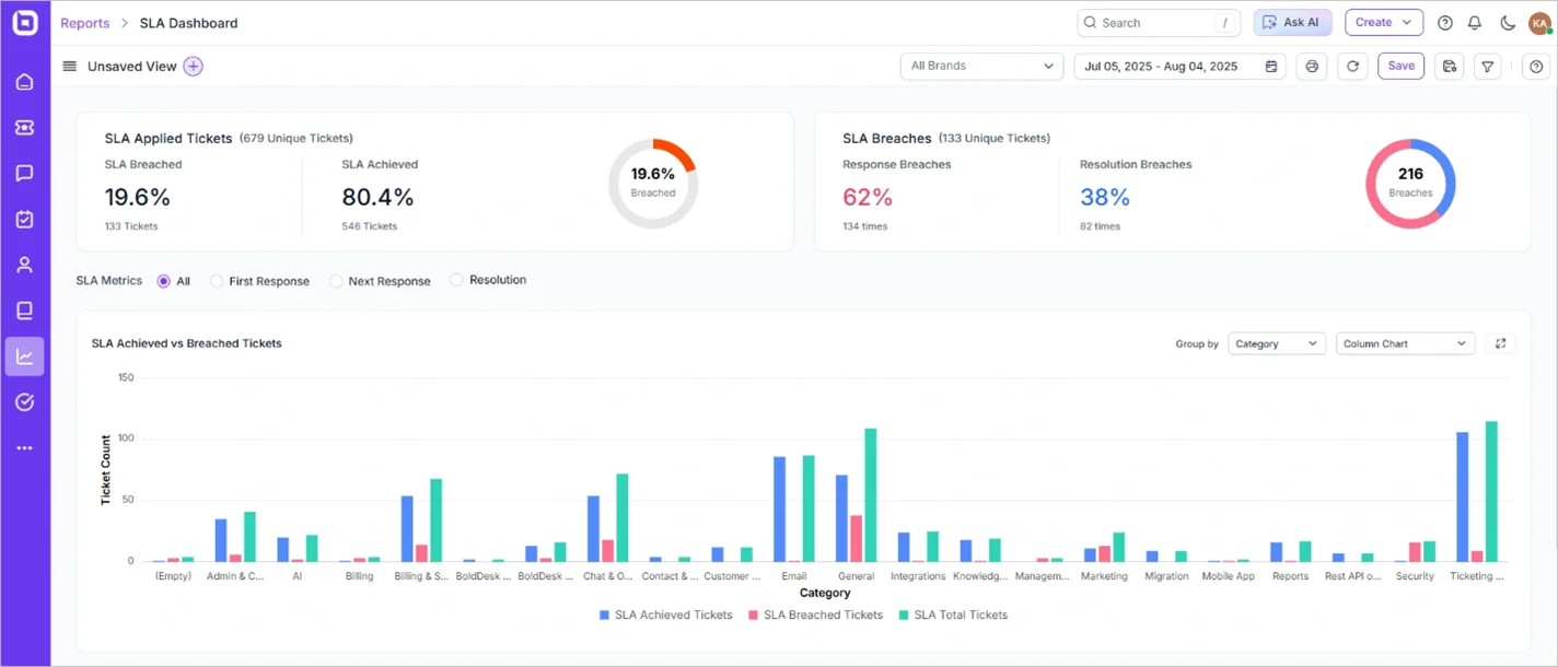
Helps analyze support team performance
An SLA enables teams to monitor how effectively they meet response and resolution targets—such as first replies and follow-ups.
This data is visualized through dashboards that compare SLA-compliant tickets against breached ones over time, helping identify performance trends and areas for improvement.

With this data, team leads can make informed decisions on improving their teams’ effectiveness to meet customer expectations.
Builds trust and strengthens accountability
A detailed SLA creates a mutual understanding of responsibilities. When businesses consistently meet their customer service SLA commitments, it builds trust. If they fall short, the agreement provides a framework for accountability and corrective action.
Beyond operational clarity, an SLA serves as a tangible expression of a company’s commitment to its clients—especially important in today’s market, where 46% of consumers say trust is a key factor in choosing which businesses to support.
Example
An e-commerce help desk platform includes a clause in its SLA that guarantees a refund or service credit if customer support fails to respond within the agreed-upon timeframe. This shows customers that the company stands behind its promises.
For the provider, reliably meeting or exceeding SLA terms showcases their commitment to clients and fosters strong customer trust.
Enhances customer satisfaction and loyalty
When customers know their issues will be addressed within a promised timeframe, their confidence in your service grows.
Consistently achieving SLA targets can lead to higher customer satisfaction rates and long-term loyalty.
In fact, 65% of consumers say they’re more likely to stick with brands that resolve issues quickly.
This highlights how timely support can turn everyday service interactions into lasting customer relationships.
Strengthens brand reputation
Consistently failing to meet customer expectations can damage your brand’s image. Customer service SLAs help maintain consistent service quality, reducing the risk of negative reviews and public dissatisfaction.
Example
A logistics company promises delivery within 48 hours as part of its SLA and consistently achieves a 98% on-time rate. This reliability not only reduces customer complaints but also becomes a powerful marketing tool.
Customers trust the brand for dependable service, leading to repeat business and strong word-of-mouth referrals.
Provides a clear benchmark for service performance
A well-defined SLA includes specific customer service KPIs such as uptime percentage, average response time, and issue resolution time. These metrics set measurable targets, so customers know exactly what service to expect.
This clarity builds confidence in service quality and ensures providers are actively managing performance. If standards fall short, customers have objective data to hold the business accountable.
Streamlines communication
Customer service SLAs enhance communication by clearly outlining when and how updates, such as status reports, escalations, and issue closures should be shared.
By setting these guidelines, SLAs help eliminate missed updates, duplicate messages, and unclear responsibilities, ensuring that both customers and service teams stay aligned.
With well-defined communication protocols, customers benefit from:
- Efficient issue reporting with clear contact points and standardized processes
- Timely, consistent updates that foster trust and transparency
- Reduced confusion from overlapping or missing communications
Facilitates prioritization of support requests
SLAs enable support teams to triage requests based on urgency and business impact, ensuring that high-priority issues are addressed first.
This structured approach reduces downtime, improves response efficiency, and prevents critical problems from being overlooked.
Leverage SLA for customer service to grow your business
A well-crafted customer service SLA transforms support from a cost center into a competitive advantage. By establishing clear expectations, enabling data-driven improvements, and building customer trust, SLAs drive both operational excellence and business growth.
The key to SLA success lies in thoughtful implementation, consistent monitoring, and continuous optimization based on performance data and customer feedback.
Ready to implement effective SLAs in your customer service processes? BoldDesk provides comprehensive SLA management tools to help you create, monitor, and optimize service agreements. Contact us Start your 15-day free trial or book a live demo to see how our platform can enhance your customer service delivery.
We hope this article was insightful-and we’d love your thoughts. Please share your comments and suggestions below.
Related articles
- Top 7 SLA Best Practices to Improve Customer Service
- 8 Ways to Build a Strong Customer Service Culture
Frequently Asked Questions
SLA compliance is typically monitored using customer service or help desk software. These tools track response and resolution times, comparing them against the agreed targets to ensure service standards are met.
When the service agreement is breached, it may trigger penalties, service credits, or escalation procedures. More importantly, it signals areas where service delivery needs improvement.
A service-level agreement for IT support services is a formal agreement between an IT support provider and a customer. It outlines expected response and resolution times for issues, ensuring the customer gets good and timely service.
Yes. SLAs can be tailored based on customer segments or service plans. For example, premium customers may receive faster response times than standard users.
A customer-level SLA is tailored to a specific client.
Example: A company commits to responding to critical issues from a VIP customer within 30 minutes and resolving them within 4 hours.



















Email Ticketing System
Shared Inbox Software
Multi Brand Help Desk
Internal Help Desk Software
Trouble Ticketing Software
Mobile Help Desk 












1 comment
zoritoler imol
October 21, 2022 at 1:27 pmGlad to be one of several visitors on this awesome site : D.